四大类别图表
满足不同业务展示需求

W-Charts提供基础图表、3D图表、特珠图表、大屏图表四类图表,满足不同业务的数据展示需求。其中基础图表可满足日常工作报告、仪表盘等常规数据可视化需求。 3D图表、特殊图表样式更加新颖,在基础图表上增加光影、图形设计可满足更加酷炫的图表展示需求。大屏图表科技感十足,专为数据可视化大屏优化定制。

标准图表

基础图表可满足日常工作报告、仪表盘等常规数据可视化需求

极坐标系半径堆叠图
柱图
子弹图
纵向堆积柱图
气泡图
极坐标系角度堆叠图
极坐标系气泡图
雷达图
力导向关系图
多色正负图
弦图
旭日图
3D图表

3D图表、特殊图表样式更加新颖,在基础图表上增加光影、图形设计可满足更加酷炫的图表展示需求

地球热度辐射图
智慧城市
3D迁徙图
智慧工厂
世界地图
智慧园区
大屏图表

大屏图表科技感十足,专为数据可视化大屏优化定制

生长柱图
图形
饼图
柱图
饼图
数字
柱图
地图
物流打点地图
地图
地图
地图

所有产品的支撑

对不同的产品有不同的图表

可视化大屏
通用报告
可视化短视频
服务供应链订单监测大屏
某机场智慧监控大屏
网络安全管理大屏
某银行信用卡中心
物流运营监控大屏
新能源监测大屏
中国家庭主妇现状
2023云安全中心监测管理数据报告
汽车运营报告
比特币近十年走向趋势
电视数据报告
A股策略周报
电视数据报告
运营数据报告
中国智慧城市行业全景分析

产品易用性强

不需要复杂操作,样式配置全面

01图表托拉拽,不需要复杂操作

在使用图表制作时,图表、插画等元素仅需使用“拖、拉、拽”的基本操作即可完成布局设计。
在使用图表制作时,图表、插画等元素仅需使用“拖、拉、拽”的基本操作即可完成布局设计。

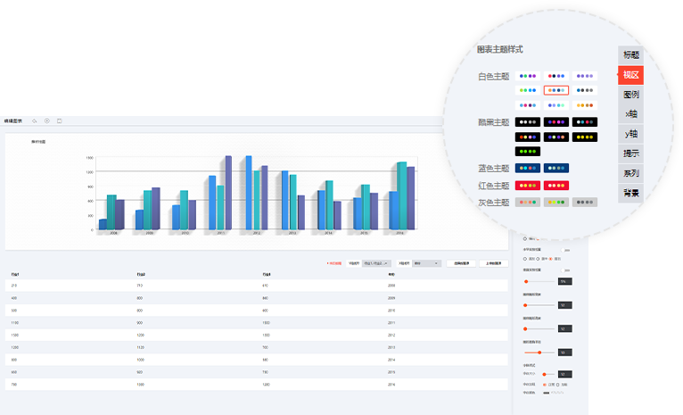
02图表配置样式全面

图表中的元素均为独立图层,您可以设置图表的标题、视区、图例等配置,完成图表的自由设计。
图表中的元素均为独立图层,您可以设置图表的标题、视区、图例等配置,完成图表的自由设计。

覆盖业务广泛

携手步入数字时代,全方位赋能各行各业——智慧物流、智慧城市、新能源、网络安全、工业可视化、汽车行业、智慧零售、物联网、政府机构、教育服务等。

为什么选择我们?

帮助用户简单、快速、生动的实现数据可视化展示,满足精细化业务需求

20+主题配色,人人都能成为设计师
W-Charts提供20+主题配色,用户仅需选择主题方案即可一键设置图表配色。图表配色均由专业设计师定制,用色简约、普适性强,使没有设计基础的用户也能轻松制作出贴合业务场景的高品质图表。
标签分类,轻松查找目标图表
海量图表,一搜即达!标签分类超贴心,快速定位目标图表素材。
图表编辑,一次创建多场景共享
使用W-Charts图表库创建图表并绑定数据、配置样式之后,图表将保存至账号中。用户制作可视化大屏、通用报告时可直接置入创建好的图表,一次创建多场景共享。

数据管理与功能拓展

统一数据管理
支持多源数据对接、字段类型管理、数据集管理、实时数据、抽取数据。支持全量数据浏览,极大地丰富了据管理手段,实现标准化数据管理。
多类型数据对接
支持静态数据、API 数据、数据库、Excel、数据源等多类型数据对接方式,且支持直连数据库、编辑 SQL、参数设置。简化数据对接配置,节省业务系统接口开发成本。
组件二次开发支持
支持对接第三方图表,开源图表Echart、D3等。支持自定义开发图表;满足业务扩展,二次开发需求系统集成及多种部署方式。
系统集成及多种部署方式
支持系统集成及多种部署方式支持单点登录、页面集成等方式与第三方系统集成;支持单机部署,分布式部署等多种部署方式。

广泛的行业应用

搭建数据可视化大屏、通用报告
W-Charts作为万博维思一站式数据可视化展示平台中的地基,可应用于制作数据可视化大屏、通用报告、仪表盘等。广泛适用于指挥中心大屏、广告媒体传播、年终总结报告等场景。
数据管理、数据分析
图表是数据可视化领域中最直观的呈现形式,W-Charts具备海量可自由配置的图表,让难以感知的数据可视化展现在用户眼前,广泛服务于数据管理、数据分析类应用,是数据分析行业的优选工具。
搭建数据可视化短视频
W-Charts 中针对数据可视化短视频应用打造动态可视化图表,贴合视频效果,数据的动态,生动直观展示趋势。可适用于数说新闻媒体传播、数字金融等场景。为数据可视化在多媒体终端媒介传播提供便捷高效的视屏数据可视化工具。
开始创建属于自己的产品吧! 立即申请试用

观  ·  数据之美  察  ·  数据价值

售前咨询

010-59070059